Amazon Web Services ブログ
Amazon Connect で実現する生成 AI を活用したセルフサービスの簡素化
Amazon Connect は、あらゆる規模の企業が低コストで優れたカスタマーサービスを提供できる、使いやすいクラウドコンタクトセンターです。今回、構築の簡素化、生成 AI の活用、使いやすいオブザーバビリティなどの新機能が追加され、顧客向けの効果的なセルフサービス体験を作成、管理、最適化することがこれまで以上に容易になりました。
セルフサービスのカスタマーサポートは、企業にとって重要な要素となっています。24 時間 365 日のサポート提供を可能にし、問い合わせ件数を削減し、人間のエージェントが複雑な問題に集中できるようにすることで、顧客満足度と運用効率の向上を実現します。Amazon Connect の新機能は、セルフサービス体験の作成と管理の合理化、変更実装にかかる時間の短縮、包括的な分析による性能の最適化など、主要な課題を単一のアプリケーションで解決します。
本ブログでは、これらの最新機能について詳しく説明し、セルフサービス体験の向上、バーチャルアシスタントの効率的な作成方法、そしてアプリケーション内での分析機能の改善について解説していきます。
Amazon Connect でバーチャルアシスタントを容易に作成
コンタクトセンター管理者は、Amazon Connect 内で数回クリックするだけでセルフサービス体験を構築、編集、管理できるようになりました。この機能を通じて、アシスタントが理解できる言語、サポートする問題の種類(インテントとも呼ばれます)、顧客がどのようにインテントを伝えるか(発話とも呼ばれます)、そしてチャットボットや音声ボットが問題に対処するために何を行うか、何を言うかを定義することができます。
バーチャルアシスタントが作成または変更されると、コンタクトセンター管理者はバージョンを作成し、フロー内で使用するエイリアスに割り当てることができます。コンタクトセンターの管理者は Amazon Connect 内の深い会話分析を使用して、顧客がバーチャルアシスタントとどのように関わっているかを理解し、将来の改善に活かすことができます。
生成 AI によるセルフサービスの強化
Amazon Q in Connect は、エージェント支援とセルフサービスを強化する強力な生成 AI 機能の両方を提供します。Amazon Q in Connect は、リアルタイムの補助や推奨アクションを通じてエージェントのサービス提供を支援するだけでなく、自動化されたセルフサービスを通じて顧客が直接問題を解決できるようサポートします。
Amazon Connect フローとの統合により、Amazon Q in Connect は音声とチャットの両チャネルでリアルタイムに顧客とコミュニケーションを取ることができます。ナレッジベースから情報提供を行うだけでなく、注文状況の確認、返品の処理、アカウント情報の更新など、顧客に代わってアクションを実行することも可能です。この会話型 AI と自動化されたアクションの組み合わせにより、エージェントの介入なしでより複雑な顧客ニーズに対応できる包括的なセルフサービス体験を実現します。また、追加サポートが必要な場合は、会話の文脈を保持したままスムーズにカスタマーサービスエージェントへ引き継ぐことができ、一貫した顧客体験を提供します。
それでは、Amazon Q in Connect を使用してAmazon Connect のセルフサービス体験を改善する方法を見ていきましょう。
1) Q in Connect による既存体験の強化
Amazon Q in Connect は、ナレッジベースのコンテンツと顧客情報から、より自然で文脈に即した応答を提供することで、既存のセルフサービス体験を強化できます。ボット用の個別の応答テンプレートを維持する代わりに、エージェントが使用するのと同じナレッジベースのコンテンツを活用して、顧客の問い合わせに適切な応答を生成することができます。これにより、セルフサービスとエージェント支援の両チャネルで一貫性を確保しながら、複数のコンテンツソースを管理する負担を軽減できます。
2) プロンプトのカスタマイズによるアシスタントの振る舞い定義とパーソナライゼーションの強化
Amazon Q in Connect のプロンプトカスタマイズ機能を使用すると、バーチャルアシスタントの顧客とのコミュニケーション方法を微調整できます。これには、トーン、言語の複雑さ、ブランドボイスの調整が含まれ、インタラクションが企業の価値観と顧客の期待に沿ったものになるようにします。また、顧客データを活用してより関連性の高いパーソナライズされた応答を提供することも可能です。この機能により、自社の公開 Web サイトをクロールするなどのセルフサービス応答用のナレッジコンテンツと、組織内の SharePoint リポジトリを活用するなどのエージェント支援用のナレッジコンテンツを分けることができます。
3) ガードレールによるワークロードの保護
安全で適切なセルフサービスのインタラクションを確保するため、Amazon Q in Connect では、ユースケースと責任ある AI ポリシーに基づいてセーフガードを実装するための AI ガードレールをネイティブに設定できます。これらの企業固有のガードレールにより、Amazon Q in Connect は有害で不適切な応答をフィルタリングし、機密性の高い個人情報を編集し、大規模言語モデル(LLM)のハルシネーションによる誤った情報を制限することができます。
エンドカスタマーのセルフサービスシナリオでは、ガードレールを使用して Amazon Q in Connect の応答を企業関連のトピックに限定し、プロフェッショナルなコミュニケーション基準を維持することができます。また、エージェントが顧客の問題解決に Amazon Q in Connect を活用する際、これらのガードレールによってエージェントへの個人識別情報(PII)の偶発的な露出を防ぐことができます。
オブザーバビリティ、監査性、分析の改善
コンタクトセンターにとって、顧客体験の継続的な向上とセルフサービス率、ボットとの対話時間、適切なエージェントへの初回ルーティング率などの重要業績評価指標(KPI)の最適化は非常に重要です。2024 年 12 月 2 日、Amazon Connect で、エンドツーエンドの自動音声応答(IVR)録音機能と組み込みのセルフサービス分析機能を提供開始しました。これにより、顧客がボットとどのように関わっているかについて、集計レベルと個別の会話の両方で貴重な洞察を得ることができ、今後の顧客体験戦略の改善に活用できます。
1) IVR 録音
お客様は、エージェントと顧客の会話を録音する際に使用するのと同じフローブロック設定を使用して、自動化されたインタラクションの録音を取得できるようになりました。自動化されたインタラクションの録音音声は、エージェントと顧客の録音で現在実現されている信頼性と同じで、堅牢なセキュリティとガバナンスコントロールの対象となります。これには、きめ細かなユーザーアクセス制御、お客様所有の S3 バケットへの保存、デフォルト設定としてのエンドツーエンドの暗号化が含まれ、貴重なデータの最高レベルの保護を確保します。
自動化された顧客とのインタラクションが録音されると、音声録音とその文字起こしは問い合わせレコードにシームレスに統合されます。これは、コンタクトセンター管理者が現在顧客とエージェントの録音にアクセスしているのと同じです。この統合により、管理者は自動化されたインタラクションを含むすべてのインタラクションを包括的に把握でき、価値のある通話洞察も得られます。文字起こし機能の追加により、完全な音声録音を聴く必要なく、会話のフローと顧客体験を簡単に分析できる、自動化されたインタラクションの迅速で効率的なレビューが可能になります。
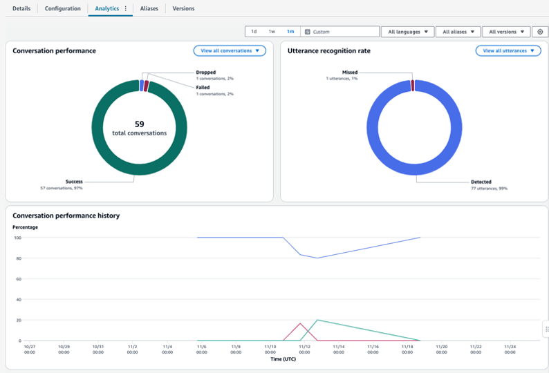
2) Amazon Connect でのセルフサービス分析
Amazon Connect の分析ダッシュボードは、セルフサービスのインタラクションに関する包括的な洞察を提供し、組織が顧客のエンゲージメントパターンを深く理解できるようにします。直感的なコンソールインターフェイスを通じて、コンタクトセンター管理者はセルフサービスのパフォーマンス指標を監視し、顧客のインタラクションパスを分析し、詳細な個別の問い合わせレコードを調査することができます。
ダッシュボードのボットエイリアスとバージョンによるフィルタリング機能により、A/B テストとパフォーマンス測定が容易になり、組織はセルフサービス体験を最適化するためのデータドリブンな意思決定を行うことができます。自動化されたインタラクションに関するこの詳細な可視性は、企業が顧客体験戦略を継続的に改善し、セルフサービスの効果を向上させるのに役立ちます。
結論
Amazon Connect のこれらの機能強化により、顧客向けのセルフサービス体験を簡素化し改善する方法が大きく進歩しました。Amazon Connect に直接統合されシンプルになった構築機能、Amazon Q in Connect を通じて強化された生成 AI 機能、そして改善された分析と録音機能により、組織は顧客セルフサービスソリューションを効果的に作成、管理、最適化することができます。お客様はこれらの機能を活用して、セルフサービスのパフォーマンスを向上させ、最終的に時間を節約し、全体的なコンタクトセンターのコストを削減することができます。
—
翻訳はソリューションアーキテクト 新谷 が担当しました。原文はこちらです。






