AWS Contact Center
Simplified, generative AI-enhanced self-service in Amazon Connect
Amazon Connect is an easy-to-use cloud contact center that helps companies of any size deliver superior customer service at a lower cost. And now, with newly released features including simplified building, generative AI enhancements, and easily accessible observability, it’s never been easier to create, manage, and optimize effective self-service experiences for customers.
Self-service customer support has become crucial for businesses, enabling 24/7 assistance, reducing call volumes, and allowing human agents to focus on complex issues, ultimately improving customer satisfaction and operational efficiency. New features in Amazon Connect solve key challenges by streamlining the creation and management of self-service experiences, reducing the time needed to implement changes, and providing comprehensive analytics to optimize performance—all within a single application.
This blog will explore these latest features, examining how they enhance self-service experiences, streamline creation of virtual assistants, and improve analytics within the application.
Simplified creation of virtual assistants in Amazon Connect
Contact center administrators have the ability to build, edit, and manage their self-service experiences with just a few clicks directly in Amazon Connect. This includes defining what language(s) the assistant can understand, the types of issues supported (also known as intents), how customers communicate their intents (also known as utterances), and what the chatbot or voice bot does or says to help address the issue.
Once a virtual assistant is created or modified, a contact center administrator can create a version and assign it to an Alias to be used within Flows. Customers can then use deep conversational analytics within Amazon Connect to understand how customers engage with their virtual assistant and inform future iterations.

Enhancing self-service with generative AI
Amazon Q in Connect delivers powerful generative AI capabilities that enhance both agent-assisted and, now, self-service experiences. While Amazon Q in Connect assists agents in providing better service through real-time assistance and recommended actions, now it also directly helps customers resolve their issues through automated self-service interactions.
Through integration with Amazon Connect flows, Amazon Q in Connect can engage with customers in real-time across both voice and chat channels. It not only provides informative responses drawn from your knowledge base, but can also take actions on behalf of customers – like checking order status, processing returns, or updating account information. This combination of conversational AI and automated actions creates a more comprehensive self-service experience that can handle complex customer needs without agent intervention, while providing a seamless transition to customer service agents if a customer requires additional support, preserving the full conversation context ensuring a cohesive customer experience.
Let’s see how Amazon Q in Connect can be used to improve self-service experiences with Amazon Connect.
1) Supplement your existing experience with Q in Connect
Amazon Q in Connect can augment your existing self-service experiences by providing more natural, contextually relevant responses drawn from your knowledge base content and customer information. Instead of maintaining separate response templates for your bots, you can leverage the same knowledge base content used by your agents to generate appropriate responses for customer inquiries. This ensures consistency across both self-service and agent-assisted channels while reducing the maintenance burden of managing multiple content sources.

2) Use prompt customization to define behavior and add personalization
With the prompt customization capabilities in Amazon Q in Connect, you can fine-tune how your virtual assistant communicates with customers. This includes adjusting the tone, language complexity, and brand voice to ensure interactions align with your company’s values and customer expectations. You can also incorporate personalization by leveraging customer data to provide more relevant and tailored responses. With this capability, you can separate the knowledge content Amazon Q in Connect uses for self-service responses (for example, web crawling your public website) from the knowledge content it uses for agent-assist (for example, leveraging an internal SharePoint repository).
3) Protect your workload with guardrails
To ensure safe and appropriate self-service interactions, Amazon Q in Connect allows you to configure AI guardrails natively to implement safeguards based on your use case and responsible AI policies. These company-specific guardrails allow Amazon Q in Connect to filter harmful and inappropriate responses, redact sensitive personal information, and limit incorrect information in the responses due to potential large language model (LLM) hallucination.
For end-customer self-service scenarios, guardrails can be used to ensure Amazon Q in Connect responses are constrained to only company-related topics and maintain professional communication standards. Additionally, when agents leverage Amazon Q in Connect to help solve customer issues, these guardrails can prevent accidental exposure of personally identifiable information (PII) to agents.

Improving observability, auditability, and analytics
Continuously enhancing the customer experience and optimizing key performance indicators (KPIs) like self-service rate, time spent engaging with your bot, and efficient routing to the right agent on the first attempt is critical for contact centers. Today, we are thrilled to introduce end-to-end interactive voice response (IVR) recording and built-in self-service analytics within Amazon Connect, enabling you to gain valuable insights into how your customers engage with your bot, both in aggregate and individual conversations, to inform future iterations of your customer experience strategy.
1) IVR recording
Customers can now capture recordings of their automated interactions using the same Flows block configuration employed for recording conversations between agents and customers. Recorded audio from automated interactions will be subject to the same robust security and governance controls that customers currently trust for agent and customer recordings. These include granular user access controls, storage in customer-owned S3 buckets, and end-to-end encryption as a default setting, ensuring the utmost protection for your valuable data.


When an automated customer interaction is recorded, both the audio recording and its transcription are seamlessly integrated into the contact details record – the same location where contact center administrators currently access their customer and agent recordings. This integration provides administrators with a comprehensive view of all interactions, including automated ones, alongside valuable call insights. The addition of transcription capabilities enables quick and efficient review of these automated interactions, allowing administrators to easily analyze conversation flows and customer experiences without having to listen to the full audio recording.

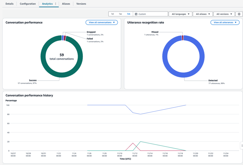
2) Self-service analytics in Amazon Connect
The analytics dashboard in Amazon Connect provides comprehensive insights into self-service interactions, enabling organizations to deeply understand customer engagement patterns. Through the intuitive console interface, contact center administrators can monitor self-service performance metrics, analyze customer interaction paths, and examine detailed individual contact records.
The dashboard’s filtering capabilities by bot aliases and versions facilitate easy A/B testing and performance measurement, allowing organizations to make data-driven decisions to optimize their self-service experiences. This granular visibility into automated interactions helps businesses continuously refine their customer experience strategy and improve self-service effectiveness.

Conclusion
These enhancements to Amazon Connect represent a significant advancement in simplifying and improving self-service experiences for customers. With simplified building capabilities integrated directly within Amazon Connect, enhanced generative AI features through Amazon Q in Connect, and improved analytics and recording capabilities, organizations can effectively create, manage, and optimize their customer self-service solutions. Customers can leverage these capabilities to drive improved self-service performance ultimately saving time and reducing overall contact center costs.