AWS Compute Blog
Category: Amazon Simple Notification Service (SNS)
Enabling high availability of Amazon EC2 instances on AWS Outposts servers (Part 3)
This post is part 3 of the three-part series ‘Enabling high availability of Amazon EC2 instances on AWS Outposts servers’. We provide you with code samples and considerations for implementing custom logic to automate Amazon Elastic Compute Cloud (EC2) relaunch on Outposts servers. This post focuses on guidance for using Outposts servers with third party storage for boot […]
Serverless ICYMI 2025 Q1
Welcome to the 28th edition of the AWS Serverless ICYMI (in case you missed it) quarterly recap. At the end of a quarter, we share the most recent product launches, feature enhancements, blog posts, videos, live streams, and other interesting things that you might have missed! In case you missed our last ICYMI, check out […]
Introducing cross-account targets for Amazon EventBridge Event Buses
This post is written by Anton Aleksandrov, Principal Solutions Architect, Serverless and Alexander Vladimirov, Senior Solutions Architect, Serverless Today, Amazon EventBridge is announcing support for cross-account targets for Event Buses. This new capability allows you to send events directly to targets, such as Amazon Simple Queue Service (Amazon SQS), AWS Lambda, and Amazon Simple Notification Service […]
The serverless attendee’s guide to AWS re:Invent 2024
AWS re:Invent 2024 offers an extensive selection of serverless and application integration content. AWS re:Invent Banner For detailed descriptions and schedule, visit the AWS re:Invent Session Catalog. Join AWS serverless experts and community members at the AWS Modern Apps and Open Source Zone in the AWS Expo Village. This serves as a hub for serverless […]
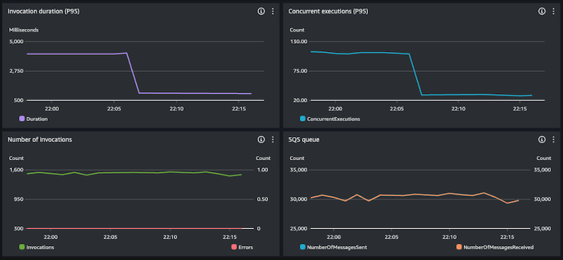
Efficiently processing batched data using parallelization in AWS Lambda
This post is written by Anton Aleksandrov, Principal Solutions Architect, AWS Serverless Efficient message processing is crucial when handling large data volumes. By employing batching, distribution, and parallelization techniques, you can optimize the utilization of resources allocated to your AWS Lambda function. This post will demonstrate how to implement parallel data processing within the Lambda function handler, maximizing […]
AWS Lambda introduces recursive loop detection APIs
This post is written by James Ngai, Senior Product Manager, AWS Lambda, and Aneel Murari, Senior Specialist SA, Serverless. Today, AWS Lambda is announcing new recursive loop detection APIs that allow you to set recursive loop detection configuration on individual Lambda functions. This allows you to turn off recursive loop detection on functions that intentionally use […]
Building a serverless pipeline to deliver reliable messaging
This post is written by Jeff Harman, Senior Prototyping Architect, Vaibhav Shah, Senior Solutions Architect and Erik Olsen, Senior Technical Account Manager. Many industries are required to provide audit trails for decision and transactional systems. AI assisted decision making requires monitoring the full inputs to the decision system in near real time to prevent fraud, […]
Serverless ICYMI Q4 2023
Welcome to the 24th edition of the AWS Serverless ICYMI (in case you missed it) quarterly recap. Every quarter, we share all the most recent product launches, feature enhancements, blog posts, webinars, live streams, and other interesting things that you might have missed! In case you missed our last ICYMI, check out what happened last […]
Archiving and replaying messages with Amazon SNS FIFO
This post is written by Mohammed Atiq, Solutions Architect and Mithun Mallick, Principal Solutions Architect, Serverless Amazon Simple Notification Service (SNS) offers a flexible, fully managed messaging service, allowing applications to send and receive messages. SNS acts as a channel, delivering events from publishers to subscribers. Today, AWS is announcing a new capability that enables […]
Serverless ICYMI Q3 2023
Welcome to the 23rd edition of the AWS Serverless ICYMI (in case you missed it) quarterly recap. Every quarter, we share all the most recent product launches, feature enhancements, blog posts, webinars, live streams, and other interesting things that you might have missed! In case you missed our last ICYMI, check out what happened last […]








