AWS Partner Network (APN) Blog
Revolutionizing Application Resource Management with Cisco Intersight Workload Optimizer
By Shiva Vaidyanathan, Sr. Cloud Infrastructure Architect – AWS
By Vaishali Ghiya, Head of Sales and Business Development – AWS Marketplace
![]() |
| Cisco |
![]() |
Applications power businesses and are often used as the primary vehicle to deliver valuable outcomes to customers.
In today’s world, applications are built to run on hybrid cloud environments, leveraging distributed services and data from multiple clouds, from software-as-a-service (SaaS) properties, from on-premises infrastructure, and from the edge.
Managing resources across different infrastructure platforms to support distributed applications, assuring optimal application experiences while minimizing infrastructure costs, is not easy.
IT teams are challenged with these complexities. For instance, how do you decide what workloads to run where and why? How do you know if you’re getting full utilization of your infrastructure? How can you be confident your applications will continuously perform at the level your business requires? How can you accomplish all of this with ever-shrinking budgets?
New tooling is required to connect the dots and give you the insights to continuously optimize underlying infrastructure resources and workload placement operations. This can only be achieved through automation powered by data and analytics.
In this post, we will look into Cisco Intersight Workload Optimizer (IWO) which is available through AWS Marketplace. It delivers application resource optimization, providing a unified view of customer application environments in public, private, and hybrid cloud environments.
IWO’s real-time decision engine for hybrid cloud environments can help you to lower costs, automate workloads, and optimize application resources across IT—all from one online portal.
How Intersight Workload Optimizer Fits In
IT needs the ability to monitor the full application stack—from the end-user application through to the infrastructure and network—to be able to remediate any potential and existing application performance issues.
Identifying root causes can be extremely challenging when the issue could ultimately exist in any of a number of places, such as in the application, the user’s network connection, database, API call, or within an improperly resourced compute instance.
Customers need data-driven visibility and insights into the full application stack to be able to take the right actions.
Figure 1 – Full stack observability.
Complementing IWO’s resource management capabilities, Cisco AppDynamics provides an understanding of the end-user experience, ensuring issues are identified proactively by following the user from the device over the network and into the application and underlying infrastructure.
Complementing IWO and AppDynamics, Cisco Thousand Eyes provides network and internet intelligence and hybrid cloud infrastructure observability. It’s evident that IWO fits in as part of Cisco’s full stack observability solution.
Figure 2 – Cisco’s foundation for full stack observability.
Running IWO on AWS
In addition to utilizing IWO as part of Cisco’s full stack observability solution, there are a number of reasons why AWS customers may consider checking out IWO.
For instance, IWO is a scalable and extensible SaaS platform. Cisco itself manages IWO for customers, such as scaling, applying patches, and deploying new feature releases. This helps customers to streamline their operations, as Cisco manages the entire lifecycle of the IWO software.
Along with providing SaaS simplicity, IWO also provides broad, multi-vendor support, talking to many third-party technologies.
Given every IT organization leverages a multitude of technologies from different vendors to achieve their objectives, IWO is technology-agnostic and can operate at every layer of the stack because of its abstraction.
IWO has an agent-less architecture to interact with the various ecosystem components in your environment. It leverages the APIs and interfaces published by the endpoints to collect the relevant data points to make its recommendations on where to place and how to size and scale resources to support workload requirements.
IWO then automatically manages compute, storage, and network resources across all major IT platforms and multi-cloud environments.
IWO leverages telemetry data from a broad third-party ecosystem—supporting targets across a range of hypervisors, compute platforms (including Cisco UCS and HyperFlex), container platforms, public clouds, and more—to deliver intelligent recommendations based on a holistic view.
Use Cases for Intersight Workload Optimizer
- Satisfy application performance: IWO provides visibility and resource recommendations throughout the application stack, including everything in between such as hypervisors, containers, and databases. By combining all of this data, IWO helps customers satisfy their application performance.
. - Optimize hybrid cloud environments: IWO can look at application requirements across public clouds as well as on premises. This provides a unified view to continuously optimize the overall hybrid cloud environment via a single portal.
. - Manage and reduce public cloud costs: IWO understands the capabilities of public cloud such as AWS’s multitude of templates, matching those templates to the application requirements. IWO automatically provides cost optimizing recommendations while not trading off application performance.
.
IWO also takes into account any reserved instances or savings plans a customer has with AWS when making its recommendations. If a customer could benefit from having a savings plan like reserved instances, then IWO will recommend the customer procure these to reduce costs as well.
. - Modernize and consolidate data center projects: As customers modernize their applications, going from monolithic to microservices-based applications leveraging containers, they will likely have a mixed set of technologies and applications running in their own data centers. IWO comes with data-driven capacity planning and “what if” scenario modeling capabilities.
.
For instance, IWO can provide “what if” analysis, modeling what resources you would need to run an application in containers on AWS. As such, IWO can also help with migration planning, making recommendations on what virtual machines and templates would be needed should you migrate an application into AWS. These capabilities help to take the guesswork out of future planning.
Deployment Instructions
To deploy Cisco Intersight Workload Optimizer, follow these two steps.
Step 1: Set Up Intersight Workload Optimizer
- Log in using Cisco ID:
- If you already have an existing Cisco Intersight account or Cisco ID, visit intersight.com to log in.
- If you’re a new Intersight user, create a Cisco Intersight account.
- Visit intersight.com to create your Intersight account using the Cisco ID created above. You must have a valid Cisco ID to create a Cisco Intersight account.
- Enter an account name which can only contain letters (a-z, A-Z), numbers (0-9), or hyphen (-).
- Log in to Intersight with the Account Administrator role.
- Go to Settings > Settings > License.
- Click Start Trial.
- Choose Workload Optimizer.
If you have an existing license, see the instructions outlined in Intersight Workload Optimizer Licensing section.
Step 2: Register AWS Targets
For Intersight Workload Optimizer to manage an AWS account, you provide the credentials via the access key that you use to access that account.
To do this, specify the following:
- Custom target name: The display name that will be used to identify the target in the target list. This is for display in the user interface (UI) only; it does not need to match any internal name.
- Access key: Provide the access key for the account you want to manage.
- Secret access key: Provide the access key secret for the account you want to manage.
The main view of Cisco IWO on completion of Step 1 and Step 2 is shown below.
Figure 3 – Cisco Intersight Workload Optimizer main view.
You can then use IWO to collect and recommend actions for the cloud target. The various actions being:
- For a cloud virtual machine, scale, increase reserved instance (RI) coverage, and buy RI.
- Recommend scaling compute and storage resources for a cloud database server to optimize performance and costs.
- For a cloud volume. delete and scale.
Here is an example for performance optimization action recommendation from the IWO console.
Figure 4 – Performance optimization action recommendation from IWO console.
Further details on how Cisco Intersight Workload Optimizer can be found in the target configuration guide and the getting started guide.
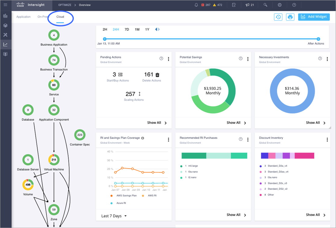
The following image provides a summary view of cloud in a single pane. In this view, you can perform pending actions, view potential savings, necessary investments globally, RI and Savings Plan coverage, recommended RI purchases, and discount inventory.
Figure 5 – Cloud summary view from IWO console.
Conclusion
How can you assure application performance and reduce costs in this complex hybrid cloud world? The only choice is to automate resource management and workload placement operations.
To optimize effectively, you need a way to collect and track streams of telemetry data from dozens, hundreds, and perhaps even thousands of sources.
You need a way to correlate and continuously analyze all of this data to understand how everything fits together so you can understand what’s important and decide what to do from moment to moment as application requirements continue to change.
You need complete visibility into application and infrastructure interdependencies. You need real-time operational analytics powered by artificial intelligence (AI) to drive the right resource decisions. You need full-stack automation that allocates and optimizes resources in real-time and at scale.
In this post, we covered how the Cisco Intersight Workload Optimizer (IWO) fits in hybrid cloud environments, and explored the benefits and use cases of IWO and how to deploy IWO on AWS.
Cisco Systems – AWS Partner Spotlight
Cisco is an AWS Partner providing a range of products for transporting data, voice, and video within buildings, across campuses, and around the world.
Contact Cisco | Partner Overview | AWS Marketplace
*Already worked with Cisco? Rate the Partner
*To review an AWS Partner, you must be a customer that has worked with them directly on a project.







