AWS Partner Network (APN) Blog
Maximizing Commitment-Based Savings with AWS and Apptio Cloudability
By Andrew Midgley, Principal Product Marketing Manager – Apptio
By Shashiraj Jeripotula, Sr. Partner Solutions Architect – AWS
By Osama Munir, Sr. Technical Account Manager – AWS
![]() |
| Apptio |
![]() |
As Amazon Web Services (AWS) infrastructure has become crucial to the daily operations and digital innovation of organizations globally, the focus on cost efficiency and maximizing business value has steadily increased.
One of the most effective options AWS provides to achieve this is commitment-based discounting via Amazon EC2 Reserved Instances (RIs) or Savings Plans (SP). In return for committing to specific types of usage for one- or three-year terms, AWS gives discounted pricing up to 72%.
In this post, we will cover the role that commitment-based discounting plays in improving cost efficiency, how Cloudability uses AWS cost and usage data to help customers manage their commitment program on their own with key insights, and how Cloudability Savings Automation can free up precious FinOps resources.
Apptio is an AWS Specialization Partner and AWS Marketplace Seller with the Cloud Operations Software Competency. Apptio offers Cloudability, a leading FinOps solution which organizes billing, usage, and cloud metadata, providing analytics and recommendations that enable teams to own their spend and continuously improve the economics of running cloud.
Customer Value
Amazon EC2 Reserved Instances were launched all the way back in 2009 and have evolved into two high-level types—Standard RIs and Convertible RIs. Think of these as machine-based discounts, as the commitment is specific to a region, operating system (OS), and instance type. RIs are purchased for a specific “instance SKU,” whether that be for an Amazon Elastic Compute Cloud (Amazon EC2) virtual machine, Amazon Relational Database Service (Amazon RD) database, or other resource type.
In 2020, AWS launched Savings Plans which have two main types—EC2 instance savings plans (savings rate matches standard RIs) and compute savings plans (savings rate matches convertible RIs). Think of these as spend-based discounts, as the commitment is made in dollars and not tied to an instance SKU. Savings plans remove the overhead of manual adjustments with the benefits automatically going to the usage with the highest savings rate.
A key goal of Cloud Center of Excellence and FinOps practitioners is to maximize coverage of usage with these instruments, primarily relying on three-year terms (the savings rates are typically 80% higher), while not overcommitting since unused hours are not recoverable. This balancing act is something Apptio customers rely on Cloudability to help manage, thereby reducing effort, risk, and even automating the entire commitment program.
Solution Overview
Cloudability is a full software-as-a-service (SaaS) solution that only requires you provide specific AWS credentials for most key tasks. The central data source is an AWS Cost and Usage Report (CUR) file, a detailed billing export that drives capabilities across the platform including commitment management.
With consumption information at an hourly granularity for usage across the entire organization, users are able to identify historical usage patterns for each classification (region, instance type, OS/engine) and make comparisons of what would be paid on-demand vs. committed (RI or SP). Additional metadata is ingested via “describe” calls, in this case ec2:DescribeReservedInstances(and similar for other services) andsavingsplans:DescribeSavingsPlans.
From these data sources, the platform is able to curate a list of current and historical commitments, tie these to the billing data to produce performance statistics, and surface additional savings opportunities. For the user, the applicable insights are made available through commitment portfolios and purchase recommendations, enabling self-management of the new commitment program.
For organizations that would prefer to offload this management and achieve savings that are not possible with a manual approach, there is the option to leverage Apptio’s automation capabilities. This begins with an automated savings evaluation which identifies how automation can improve term flexibility, lift coverage, and increase overall savings.
There is no additional effort for the user to get this evaluation, as the request simply needs to be made to Apptio support. If it’s decided to move forward with automated commitment management, additional credentials are required to make changes to RIs and SPs.
Figure 1 – Diagram for Apptio’s commitment management capabilities.
Prerequisites
- Consolidated billing is turned on for you organization
- AWS Cost and Usage Report file is exported to accessible Amazon S3 bucket (Compression type: GZ and Time granularity: Hourly)
- Cloudability account – sign up for a free trial
Step 1: Add AWS Credentials to Cloudability
To ingest the necessary billing and descriptive meta data, Cloudability needs specific read-only access. This is done using AWS best practices for granting access to a trusted third party, using a unique external ID for each AWS account that’s credentialled via an AWS Identity and Access Management (IAM) role.
To simplify creating the role, Cloudability provides an AWS CloudFormation template that runs in the AWS Management Console or via API. For the purposes of commitment management, an IAM role only needs to be provisioned for the payer account and any linked accounts that owns current RIs or SPs.
- Log into Cloudability as an admin and navigate to Settings > Vendor Credentials.
- Select Add a Credential, and enter the following information for your payer account:
- Payer account ID: e.g. 1111-2222-3333
- S3 bucket name: This is where the CUR file is located – e.g. acme-cost-bucket
- Cost and Usage Report name – e.g. CloudabilityHourlyReport
- Cost and Usage Report prefix – e.g. VendorBillingData (this corresponds to the “report path prefix” that’s described in the AWS documentation)
- Note that the applicable S3 bucket name, report prefix, and report name can all be located for your organization following these instructions from AWS.
- Select Generate Template followed by Download to download a JSON file which contains the CloudFormation template. Reviewing the content in any text editor, you can explore the specific set of permissions required. For the S3 bucket containing the CUR file, the policy looks like:
Figure 2 – Example IAM policy for ingesting CUR file to Cloudability.
The easiest way to provision the IAM role is to navigate to the CloudFormation service within the AWS console for the payer account and create a stack with new resources (standard).
- Pick Template is ready and select Upload a template file. Upload the downloaded JSON file and accept the default options. You can name the Stack as Cloudibility-Integration. With a successful stack creation, the IAM role will be generated in the account with name CloudabilityRole.
- To validate the new credential, click the Verify button next to the payer account within the Cloudability credentials page. If the process has been successful, you’ll get a green check mark for Billing Reports and Advanced Features in the payer account row.
Figure 3 – Validating AWS credentials within Cloudability.
Step 2: Check Health of Current Commitments
Before considering future Reserved Instance or Savings Plan purchases, it’s a good idea to understand the health of your current commitments across the organization. Cloudability is able to aggregate this information and bring visibility to important information such as daily savings figures, utilization rates, and expiration dates.
- To get started, navigate to the Insights section of Cloudability and pick either Reservation Portfolio or Savings Plans.
In this example the focus is on RIs that are covering Amazon RDS usage. The key metrics can be viewed at the summary level, surfacing overall health, or for individual commitments as shown below. Of particular interest are days where the utilization rate is dropping well below 100%, indicating undesirable waste.
Figure 4 – Review performance of an Amazon RDS RI within Cloudability.
Another great option within this feature is to set up alerts for expiring reserved instances. Through being notified ahead of time, renewal decisions can be made collaboratively and without risking gaps in coverage.
Step 3: Drive Coverage Up and Increase Total Savings
Having gotten a clear picture of your current portfolio health, the next step is to seize opportunities for increasing commitment coverage, thereby reducing the usage that’s charged at the higher on-demand rates. Cloudability simplifies this through interactive recommendations in the planner feature, which can be found under the Optimize menu item.
A great place to start this analysis is looking at compute savings plans, since this can summarize the position for compute usage across all regions and instance types.
- Start by navigating to the Reserved Instance Planner and then AWS SP tab in the planner. Make sure the relevant payer account is selected.
- You’ll be presented with metrics quantifying the total additional savings available and at what savings rate. Change the following settings to see the impact on projected savings:
- 1- or 3-year term
- All up front, partial upfront, or no upfront payment options
- Compute or EC2 instance savings plan
- To validate the compute savings plan opportunity, select the chart icon within the table. The detail view, as shown below, provides all of the context behind the recommendation, including:
- Hourly patterns for all applicable usage
- What’s already covered by current commitments (for any type of RI or SP)
- Additional purchase area and resulting savings
- Usage to leave on demand due to fluctuations
Before making a purchase, it’s worthwhile to review the Future Savings tab, clarifying cash flow implications over the term.
Step 4: Review Benefits of Automating Commitment Program
Some Apptio customers find that after a while the manual approach to purchasing and managing commitments has its limits. This is true for two main reasons:
- First, adjusting the commitment portfolio to track shifts in usage is something that requires constant attention.
- Second, to avoid the risk of unused commitment hours in the future, organizations tend to be conservative in their coverage target and/or rely on one-year commitments. The net result is savings that are left on the table.
This is where automation can play an important role freeing up time to focus on other FinOps concerns and getting savings that are simply not possible with a manual approach. Apptio delivers this for customers through the Cloudability Savings Automation offering, applying a unique combination of compute SPs and convertible RIs to achieve consistently high commitment coverage at three-year discount rates. This is done while also retaining flexibility on term length.
For customers that have already credentialed Cloudability, the only step required to evaluate these benefits is to contact your Apptio account management team.
Figure 5 – Excerpt from automated savings evaluation report.
A personalized report will be generated for your organization, clarifying your current state and future state backed by automation. Experts from the Apptio team will walk you through how this will be achieved and the options for implementation.
Step 5: Enable Automation and Track Savings
There are two actions customers need to take to enable this automation. The first is to add five specific credentials which allows Cloudability Savings Automation to purchase and adjust commitments in autopilot. This follows a similar process as that described in Step 1 above, instead adding these specific permissions to the IAM role:
ec2:PurchaseReservedInstancesOfferingec2:AcceptReservedInstancesExchangeQuoteec2:GetReservedInstancesExchangeQuoteec2:ModifyReservedInstancessavingsplans:CreateSavingsPlan
The second action is to set your desired flexibility percentage. For example, if you set this value to 10% then the system will ensure your commitment level can be reduced by 10% in the case your underlying usage drops. This setting is important for the initial months after the deployment of automation (over time, this flexibility will be built in) and is achieved by mixing different term lengths.
With these two items completed, the automation can be activated and the additional savings realized.
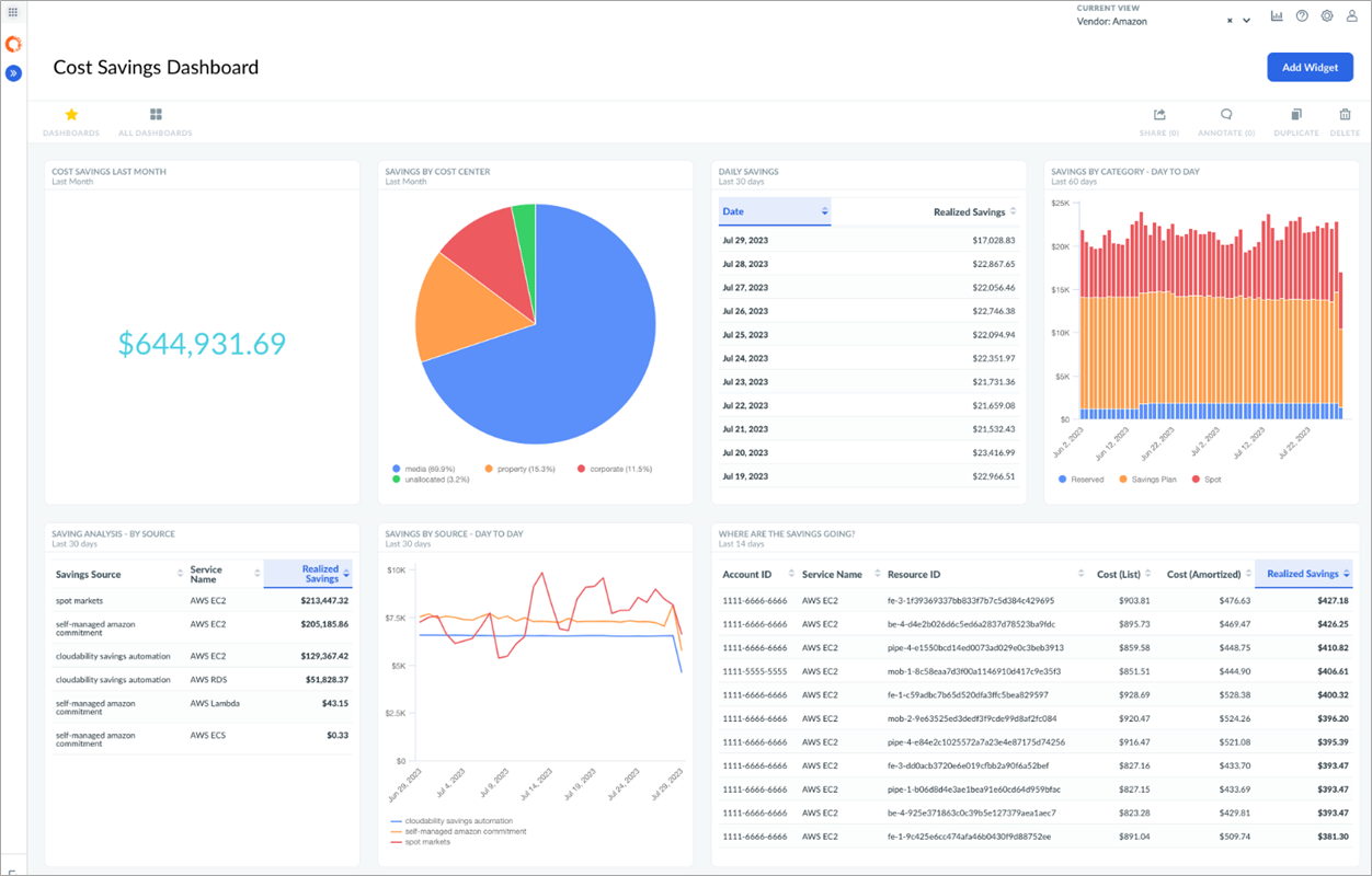
Apptio encourages customers to report and provide feedback to internal stakeholders on the success of cost saving initiatives. While for commitments there are multiple reporting options, including the portfolio tools mentioned in Step 1, the most flexible alternative is to create Cloudability dashboards, surfacing insights such as:
- Annual savings
- Daily savings trends
- Manual vs. automated savings
- Which resources and teams are getting the benefits
- Individual reserved instance or savings plan performance
Figure 6 – Surfacing various savings insights with a Cloudability dashboard.
Summary
In this post, we covered the important role commitment-based discounting can play in improving cost efficiency, how Cloudability helps customers manage their commitment program on their own with insights that lead to superior coverage, and how Cloudability Savings Automation can take these savings to the next level and free up precious FinOps resources.
To learn more about rate optimization strategies, explore an extensive set of resources provided by Apptio including this updated whitepaper on the topic. For AWS customers who’d like to see what savings Apptio’s cost optimization solutions can deliver for them, start a free trial today.
You can also learn more about Cloudability on the AWS Marketplace.
Apptio – AWS Partner Spotlight
Apptio is an AWS Specialization Partner that offers Cloudability, a leading FinOps solution which organizes billing, usage, and cloud metadata, providing analytics and recommendations that enable teams to own their spend and continuously improve the economics of running cloud.








