المدوَّنة العربية
تسريع تحديث أعمال الحاسوب المركزي mainframe و بيئات VMware باستخدام AWS Transform
فتح الذكاء الاصطناعي المولّد آفاقًا جديدة للمؤسسات، حيث زودها بقدرات تمكنها من تبسيط العمليات المعقدة، وتحديث الأنظمة القديمة، وبناء بنية تحتية مرنة تستفيد بشكل أفضل من البيانات الداخلية. ومع ذلك، لا تزال العديد من المؤسسات تعتمد بشكل كبير على البنية التحتية التقليدية لتقنية المعلومات، وخاصة الأنظمة القائمة على الحاسوب المركزي mainframe و VMware.
رغم أن هذه الحلول كانت العمود الفقري للعمليات الحيوية لعقود، إلا أنها أصبحت الآن تعيق قدرة المؤسسات على الابتكار والتوسع بكفاءة، وتقلل من مرونتها في عصر تهيمن فيه استراتيجيات التحول السحابي. الحاجة إلى تحديث هذه الأنظمة واضحة، لكن عملية الترحيل غالبًا ما تكون معقدة ومحفوفة بالمخاطر.
تمتد التحديات التي تواجهها المؤسسات عبر عدة جوانب. فعلى الصعيد المالي، تواجه ارتفاعًا متزايدًا في تكاليف التراخيص ومشاريع الترحيل المكلفة. أما من الناحية التقنية، فيتوجب عليها فك الارتباطات المعقدة بالأنظمة القديمة مع الالتزام بالمتطلبات التنظيمية في الوقت ذاته. وعلى المستوى التنظيمي، تواجه تحدي إدارة انتقال الفرق التي بنت مسيرتها المهنية حول هذه الأنظمة، إضافة إلى التعامل مع المعرفة المؤسسية غير الموثقة والتي غالبًا ما تكون حيوية لاستمرارية العمليات.
تقدّم AWS Transform لمواجهة هذه التحديات المتعددة، حلاً مبتكرًا من خلال وكيل ذكاء اصطناعي مصمم خصيصًا لتسريع عملية تطوير الأنظمة القديمة وتقليل المخاطر المرتبطة بها. تقوم المنصة بأتمتة مراحل التقييم والتخطيط والتحويل لأحمال العمل القائمة على الحاسوب المركزي mainframe و VMware، محولة إياها إلى بنى سحابية حديثة، مما يسهم في تبسيط العملية برمتها. ومن خلال الجمع بين التحليلات الذكية، وتحويل النصوص البرمجية بشكل تلقائي، ودمج العنصر البشري في سير العمل، تمكّن AWS Transform المؤسسات من التعامل حتى مع أكثر مشاريع التطوير تعقيدًا بكفاءة وثقة أكبر.
ترحيل أحمال عمل الحاسوب المركزي mainframe
تُعد AWS Transform للحاسوب المركزي mainframe أول خدمة وكيل ذكاء اصطناعي مخصصة لتطوير أحمال عمل الحاسوب المركزي mainframe على نطاق واسع. حيث يعمل الوكيل المتخصص في أنظمة الحاسوب المركزي mainframe على تسريع عملية التطوير من خلال أتمتة المهام المعقدة وعالية الاستهلاك للموارد في جميع مراحل التحديث بدءًا من التقييم الأولي وحتى النشر النهائي. يبسّط عملية نقل التطبيقات القديمة المبنية على IBM z/OS متضمنةً COBL، CICS، DB2، وVSAM، إلى بيئات الحوسبة السحابية الحديثة، مما يقلّص مدة التحديث من سنوات إلى أشهر.
لنستعرض بعض الأمثلة على كيفية مساهمة AWS Transform في مختلف جوانب عملية الترحيل.
تحليل النصوص البرمجية
تمنحك AWS Transform فهماً شاملاً لبنية النظام من خلال التحليل التلقائي للنصوص البرمجية الخاصة بالحاسوب المركزي. تقوم الخدمة بإنشاء رسوم بيانية تفصيلية توضح الترابطات، وتقيس مدى تعقيد النصوص البرمجية، وتحدد العلاقات بين المكونات المختلفة.
التوثيق
تتولى AWS Transform للحاسوب المركزي مهمة إنشاء توثيق تقني ووظيفي شامل للتطبيقات. يساعد هذا التوثيق في الحفاظ على المعرفة الأساسية المتعلقة بالوظائف ومنطق البرامج وتدفق البيانات. ويمكن للمستخدمين التفاعل مع هذا التوثيق من خلال واجهة محادثة مدعومة بالذكاء الاصطناعي، مما يتيح استكشاف المعلومات واسترجاعها بسرعة وسهولة.
استخلاص منطق الأعمال
تقوم الخدمة باستخلاص المنطق المعقد وتقديمه بلغة مبسطة وواضحة، مما يمنح فهماً أعمق للعمليات التجارية المدمجة داخل التطبيقات القديمة. وبفضل هذه الميزة، يتمكن المعنيون من الجانبين التجاري والتقني من فهم وظائف التطبيق بشكل أفضل.
تفكيك النصوص البرمجية
توفر AWS Transform أدوات متقدمة لتفكيك النصوص البرمجية، تشمل رسوماً بيانية تفاعلية للترابطات وإمكانيات فصل المجالات. تتيح هذه الأدوات للمستخدمين تصور العلاقات بين المكونات وتعديلها، مع تحديد دقيق للوظائف التجارية الأساسية. كما تسهل الخدمة عملية التخطيط للنقل من خلال أداة تفاعلية لتنظيم موجات الترحيل، تأخذ في الاعتبار تفضيلات المستخدم لإنتاج استراتيجيات ترحيل محسّنة.
تخطيط موجات التطوير
تقوم AWS Transform للحاسوب المركزي من خلال وكيلها المتخصص بإنشاء تسلسلات تطوير مدروسة تستند إلى عدة عوامل أساسية: ترابطات النصوص البرمجية والبيانات، حجم النصوص البرمجية، والأولويات التجارية. تمكّن هذه الخدمة فرق التطوير من وضع خطط ترحيل مخصصة تعتمد على البيانات الفعلية وتتوافق مع احتياجات مؤسستهم الخاصة.
إعادة هيكلة الشفرة البرمجية
تتميز AWS Transform بقدرتها على إعادة هيكلة ملايين الأسطر من شفرات الحاسوب المركزي خلال دقائق معدودة. حيث تقوم بتحويل أنظمة COBOL وVSAM وDB2 إلى تطبيقات حديثة تعتمد على Java Spring Boot، مع ضمان الحفاظ على التكافؤ الوظيفي. كما تتولى تحويل معاملات CICS إلى خدمات ويب، وتحويل عمليات JCL الدفعية إلى نصوص برمجية بلغة Groovy. وتضمن الخدمة جودة عالية للمخرجات من خلال إعدادات قابلة للتخصيص وبيئة تشغيل متكاملة، مما ينتج عنه نصوص برمجية بلغة Java تتميز بسهولة القراءة والصيانة والكفاءة التقنية.
عمليات النشر
توفر AWS Transform قوالب نشر مرنة وقابلة للتخصيص، تعمل على تبسيط عملية النشر من خلال مدخلات يحددها المستخدم. ولتحقيق أعلى مستويات الكفاءة، تقوم الخدمة بدمج إصدار بيئة التشغيل المحدد مع التطبيق المُرحّل، مما يضمن عملية نشر سلسة ومتكاملة. يؤدي هذا التكامل إلى تقليل احتمالية الأخطاء وتسريع عملية النشر بشكل ملحوظ.
من خلال الجمع بين تحليل التوثيق الذكي، واستخلاص منطق الأعمال، وإتاحة التعاون البشري ضمن العملية، تساعد AWS Transform المؤسسات على تسريع عملية تحديث أنظمة الحاسوب المركزي، مع تقليل المخاطر المحتملة وضمان استمرارية الأعمال بكفاءة عالية
تطوير أحمال عمل VMware
في ظل التغيرات المتسارعة في نموذج ترخيص ودعم VMware، بدأت المؤسسات تتجه بشكل متزايد نحو استكشاف بدائل جديدة، رغم التحديات الكامنة في عملية ترحيل أحمال العمل وتطويرها. وتزداد هذه التحديات تعقيداً نتيجة لتراكم التعقيدات التقنية على مر السنين، مما أدى إلى نشوء بيئات معقدة وضعيفة التوثيق تُدار من قبل فرق متعددة. هذا الواقع خلق اعتماداً كبيراً على مزوّد تقني واحد، وحدّ من مرونة المؤسسات في تطوير أنظمتها أو توسيع نطاق عملياتها، كما أعاق التعاون الفعّال بين الفرق المختلفة، مما زاد من صعوبة جهود الترحيل والتطوير.
لمواجهة هذه التحديات، تقدم AWS حلاً مبتكراً يتمثل في خدمة AWS Transform، وهي أول خدمة وكيل ذكاء اصطناعي مخصصة لتطوير بيئات VMware. تهدف هذه الخدمة إلى تقليل المخاطر وتسريع عملية تطوير أحمال عمل VMware من خلال أتمتة العديد من المراحل الحرجة. تشمل هذه المراحل اكتشاف التطبيقات بشكل آلي، ورسم خرائط التبعية بدقة عالية، وتخطيط عملية النقل بكفاءة، وتحويل إعدادات الشبكة بسلاسة، إضافة إلى تحسين اختيار وتكوين خوادم EC2. هذا النهج الشامل يساهم في تقليل الجهد اليدوي بشكل كبير ويسرّع عملية التحول نحو البنية السحابية.
تنقسم عملية التطوير في AWS Transform إلى أربع مراحل رئيسية متكاملة. تبدأ بمرحلة الاستكشاف، حيث يتم إجراء تحليل شامل للبنية التحتية الحالية. تليها مرحلة تخطيط الموجات، والتي تتضمن وضع استراتيجية منهجية للترحيل. ثم تأتي مرحلة تحويل إعدادات الشبكة لضمان التوافق مع بنية AWS. وأخيراً، تتم مرحلة الترحيل، حيث يتم نقل البيانات والتطبيقات بأمان وفعالية.
تعتمد الخدمة على تقنيات الذكاء الاصطناعي المتقدمة لتحليل بيئات VMware المعقدة ورسم خرائط دقيقة لها. كما تقوم بتحويل إعدادات الشبكة بذكاء لتتوافق مع مكونات بنية AWS، وتساعد في تنظيم موجات الترحيل بناءً على العلاقات والتبعيات المعقدة، مما يضمن انتقالاً سلساً مع الحد الأدنى من الانقطاعات.
إضافة إلى ذلك، توفر AWS Transform واجهة ويب تعاونية تعزز التنسيق بين فرق AWS والشركاء والعملاء طوال رحلة التطوير. هذه الواجهة تضمن تناغماً أفضل في العمل وتحقيق النتائج المرجوة بكفاءة عالية، مما يجعل عملية التحول إلى البنية السحابية أكثر سلاسة وفعالية.
لنبدأ جولة سريعة للتعرّف على آلية عملها.
بدء الإعداد
تبدأ رحلة استخدام خدمة AWS Transform بالتفعيل من خلال وحدة التحكم الخاصة بها. يتطلب هذا الإعداد استخدام مركز هوية AWS IAM Identity Center (IAM IdC) لإدارة المستخدمين وتعيين الأذونات المناسبة. في حال عدم تفعيل IAM IdC مسبقاً، ستوجهك الخدمة نحو إعداده أولاً قبل العودة لاستكمال عملية التفعيل في وحدة تحكم AWS Transform.
بعد تفعيل مركز هوية IAM، تنتقل إلى اختيار إعدادات التشفير المناسبة. تتيح لك خدمة AWS Transform خيارين أساسيين: إما استخدام مفتاح تشفير افتراضي تديره AWS، أو توظيف مفاتيحك الخاصة عبر خدمة إدارة المفاتيح AWS Key Management Service. يمنحك هذا الخيار مرونة في التحكم بمستوى الأمان الذي يناسب احتياجات مؤسستك.
قبل أن تتمكن من استخدام خدمة AWS Transform، يحب أولاً تفعيلها من خلال الانتقال إلى وحدة التحكم الخاصة بها، تتطلب الخدمة استخدام مركز هوية AWS IAM Identity (IdC) لإدارة المستخدمين وتعيين الأذونات المناسبة. إذا لم يكنIAM (IdC) مفعّلاً لديك مسبقًا، ستطلب منك الخدمة إعداده أولاً، ثم العودة إلى وحدة تحكم AWS Transform لإستكمال العملية.
بعد تفعيل مركز هوية IAM (IdC)، يمكنك المتابعة لاختيار إعدادات التشفير. تتيح لك خدمة AWS Transform الخيار باستخدام مفتاح تشفير افتراضي مُدار من قبل AWS، أو استخدام مفاتيحك الخاصة من خلال خدمة إدارة المفاتيح AWS Key Management Service (AWS KMS).
عند اكتمال هذه الإعدادات، تصبح خدمة AWS Transform جاهزة للاستخدام. يمكنك حينها إدارة صلاحيات المسؤولين للوصول إلى وحدة التحكم عبر قسم Users، مستخدماً خاصية البحث للعثور على المستخدمين المطلوبين. وفي حال عدم وجود المستخدمين أو المجموعات المطلوبة، يمكنك إنشاؤها مباشرة في IAM.
تساعد وحدة التحكم المسؤولين في إعداد المستخدمين وتفويضهم صلاحية الوصول إلى تطبيق الويب. يتلقى كل مستخدم جديد رسالة بريد إلكتروني تتضمن رابطاً لتعيين كلمة المرور الخاصة به، إضافة إلى رابط الوصول إلى التطبيق.
من خلال قسم الإعدادات Settings، يمكنك مراجعة كافة الإعدادات المكتملة والحصول على روابط الوصول إلى واجهة AWS Transform على الويب، والتي تمكنك أنت وفريقك من البدء في استخدام الخدمة بفعالية.
مرحلة الاستكشاف
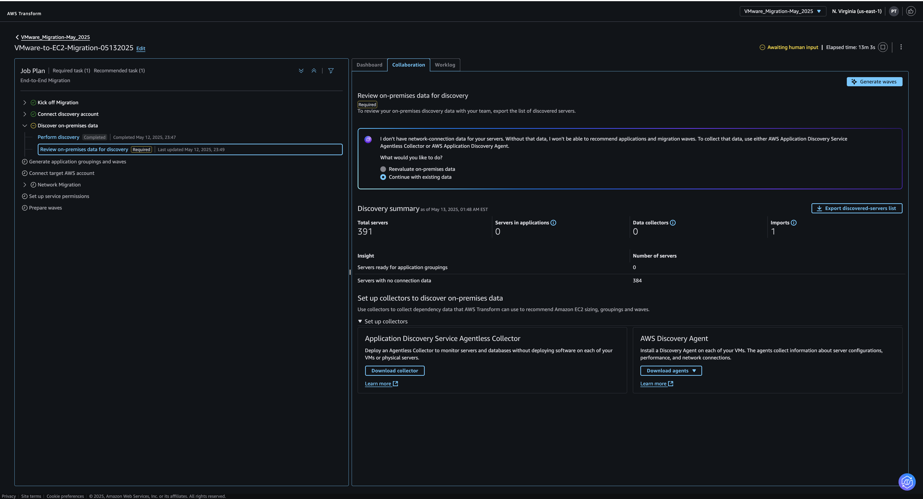
تستطيع خدمة AWS Transform استكشاف بيئة VMware الخاصة بك إما تلقائيًا عبر خدمة AWS Application Discovery أو يمكنك توفير بياناتك الخاصة عن طريق رفع ملفات أداة RVTools الموجودة.
للبدء، اختر مهمة Create or select connectors، ثم أدخل معرّفات الحسابات Account IDs الخاصة بحساب واحد أو أكثر من حسابات AWS التي سيتم استخدامها لعملية الاستكشاف. سيؤدي هذا إلى إنشاء روابط يمكنك استخدامها لتفويض كل حساب للاستخدام ضمن خدمة AWS Transform. بعد ذلك، يمكنك الانتقال إلى مهمة Perform discovery حيث يمكنك اختيار تنزيل أدوات الجمع الخاصة بخدمة AWS Application Discovery Service أو رفع ملفاتك الخاصة مثل ملفات التصدير من أداة RVTools.
مرحلة التهيئة
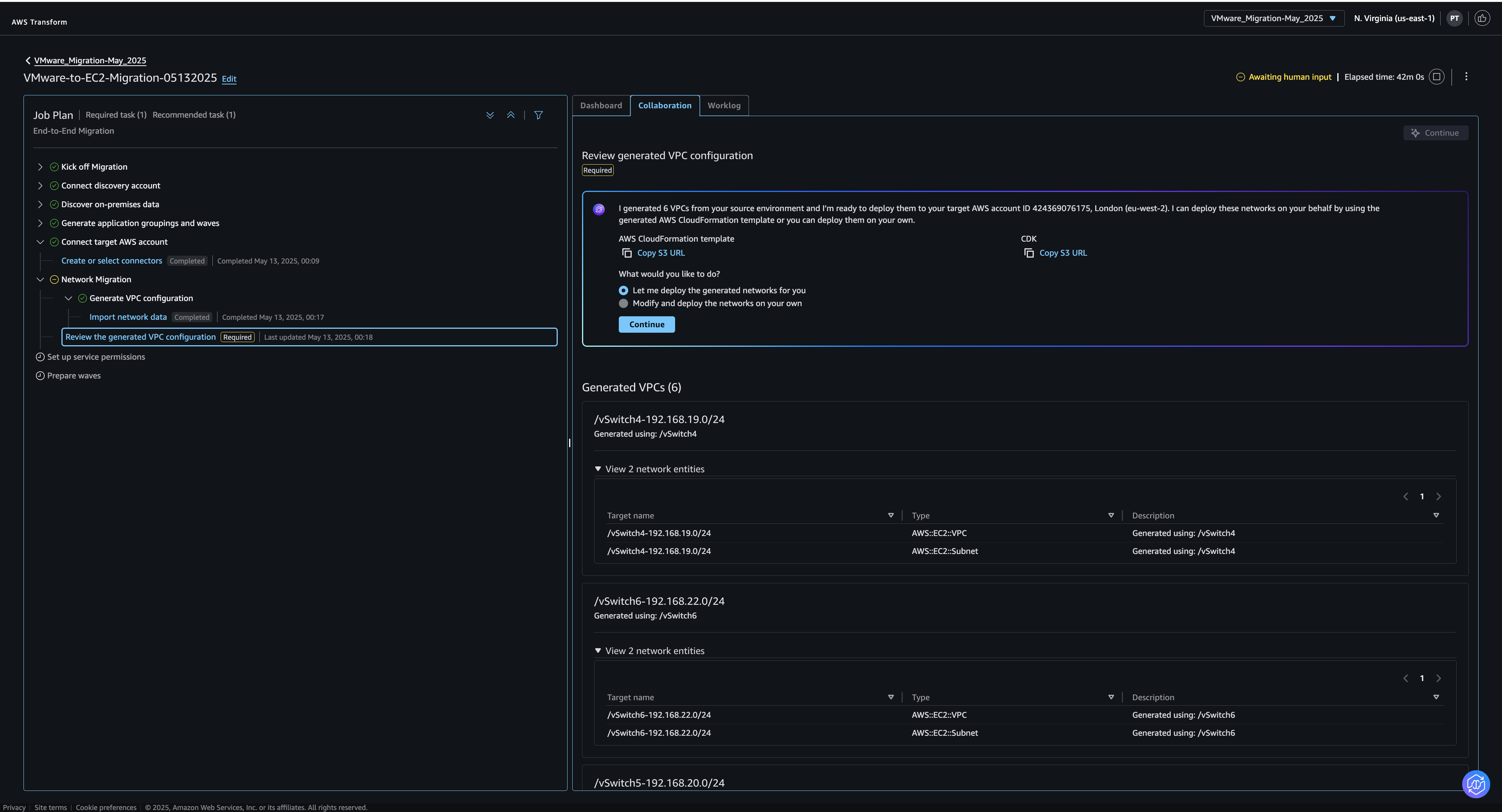
خطوات هذه المرحلة مشابهة لما تم شرحه مسبقًا في مرحلة الاستكشاف. تقوم بربط حسابات AWS المستهدفة من خلال إدخال معرّفات الحسابات والتحقق من طلبات التفويض مما يتيح لك متابعة الخطوات التالية مثل خطوة Generate VPC configuration. في هذه المرحلة، يمكنك رفع ملفات RVTools الخاصة بك أو ملفات NSX من خلال خيار Import/Export from NSX إن وُجد لتمكين خدمة AWS Transform من فهم متطلبات الشبكة لديك.
بعد ذلك، ينبغي عليك متابعة العمل وفق خطة المهمة إلى أن تصل إلى المرحلة التي تكون فيها جاهزًا لنشر شبكة Amazon Virtual Private Cloud (Amazon VPC) الخاصة بك. يتم تخزين جميع النصوص البرمجية للبنية التحتية كرمز (Infrastructure as Code – IaC) في حاويات خدمة Amazon Simple Storage Service (Amazon S3) ضمن حساب AWS المستهدف.
راجع التغييرات المقترحة، وإذا كانت مُرضية بالنسبة لك، ابدأ عملية نشر موارد AWS إلى الحسابات المستهدفة.
مرحلة النشر
تتطلب AWS Transform إعداد خدمة AWS Application Migration Service (MGN) في حسابات AWS المستهدفة من أجل أتمتة عملية الترحيل. اختر مهمة Initiate VM migration، واستخدم الرابط للانتقال إلى وحدة تحكم الخدمة، ثم اتبع التعليمات لإجراء التكوين اللازم.
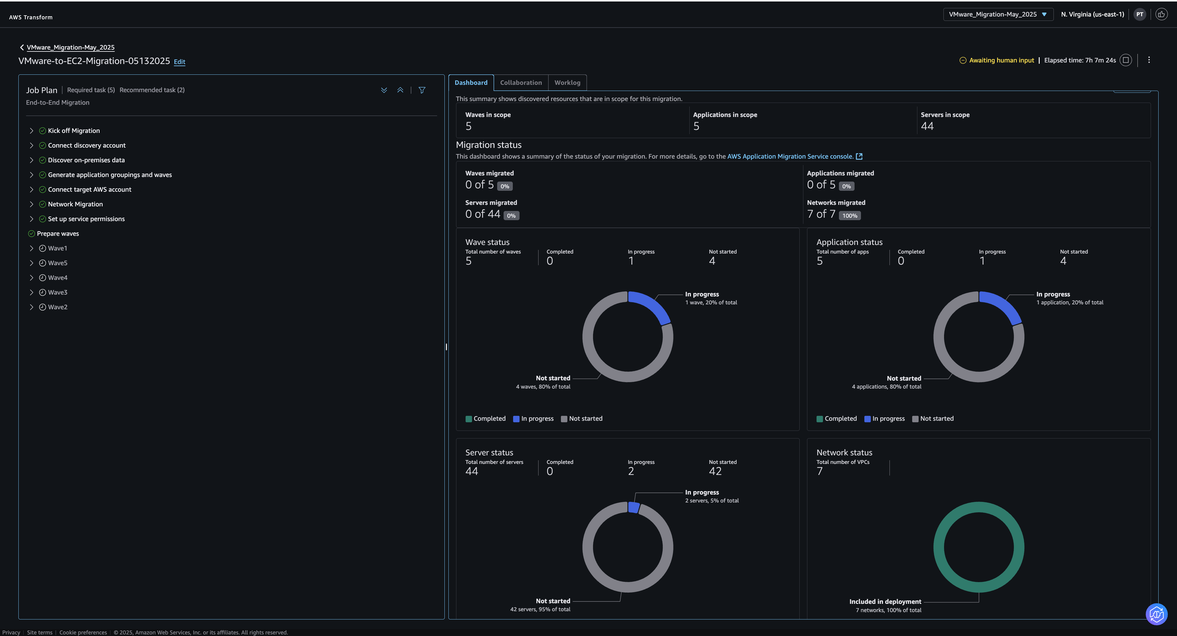
بعد إعداد أذونات الخدمة، ستنتقل إلى مرحلة تنفيذ الموجات التي تم إنشاؤها بواسطة AWS Transform وتبدأ عملية الترحيل. وبالنسبة لكل موجة، سيُطلب منك أولًا اتخاذ عدة قرارات، مثل تحديد تفضيلات الحجم sizing preference ونوع التخصيص tenancy الخاص بخوادم Amazon EC2. بعد تأكيد اختياراتك، تابع تنفيذ التعليمات التي تقدمها AWS Transform حتى تصل إلى مرحلة نشر وكلاء النسخ Deploy replication agents، حيث يمكنك بدء الترحيل لتلك الموجة.
بعد بدء عملية ترحيل الموجات، يمكنك الانتقال إلى لوحة المعلومات Dashboard في أي وقت لمتابعة حالة التقدم.
تُقدّم AWS Transform، بفضل قدراتها المتطورة في مجال وكلاء الذكاء الاصطناعي، حلاً قويًا وشاملاً لتسريع وتيرة تطوير أنظمة الحاسوب المركزي mainframe وبيئات VMware، مع تخفيف المخاطر المرتبطة بهذه العملية المعقدة. من خلال أتمتة العمليات الدقيقة في مراحل التقييم والتحويل، تساهم هذه الخدمة في تقليص الوقت اللازم لترحيل الأنظمة التقليدية بشكل ملحوظ. وفي الوقت ذاته، تعمل على تقليل احتمالية الأخطاء والانقطاعات في سير الأعمال، مما يمكّن المؤسسات من بناء بنية تقنية أكثر مرونة وكفاءة، وأكثر استعدادًا لمواجهة تحديات المستقبل.
أشياء يجب معرفتها
التوافر — تتوفر خدمة AWS Transform لأنظمة الحاسوب المركزي mainframe حاليًا في منطقتين رئيسيتين: شرق الولايات المتحدة (شمال فيرجينيا) وأوروبا (فرانكفورت). أما بالنسبة لخدمة AWS Transform لـ VMware، فإنها توفر مجموعة متنوعة من الخيارات لجمع البيانات وإجراء عملية النقل. للحصول على معلومات أكثر تفصيلاً حول هذه الخيارات، ننصح بمراجعة صفحة الأسئلة الشائعة الخاصة بـ AWS Transform for VMware.
التسعير —نقدّم حاليًا ميزاتنا الأساسية بما في ذلك التقييم والتحويل مجانًا لعملاء AWS.
لمزيد من المعلومات والاستكشاف:
للتعمق أكثر في موضوع تطوير أنظمة الحاسوب المركزي mainframe، نوصي بزيارة صفحة AWS Transform for mainframe للاطلاع على المزيد من التفاصيل والموارد.
لاستكشاف المزيد حول عملية تطوير بيئات VMware، يمكنكم الاطلاع على دليل البدء برحلة ترحيل VMware الخاص بكم.
للحصول على تجربة تفاعلية، ندعوكم لتجربة العرض التوضيحي التفاعلي لـ AWS Transform for mainframe، وكذلك العرض التوضيحي التفاعلي لـ AWS Transform for VMware. هذه العروض التوضيحية توفر نظرة عملية على كيفية عمل هذه الخدمات وكيف يمكنها أن تساعد في تسهيل عملية التحول الرقمي لمؤسستكم.












