AWS Germany – Amazon Web Services in Deutschland
Maschinenüberwachung mit AWS leichtgemacht
von Stefan Schneider und Christophe Renard
Motivation
Die AWS Cloud bietet deutschen Mittelständlern reichhaltige Möglichkeiten ihre Fertigung zu optimieren. Die AWS Referenzarchitektur für die Fertigungsindustrie zeigt hierzu vielfältige Lösungsideen.
In diesem Blog zeigen wir, wie ein Maschinenführer für etwa 20€ im Monat eine Maschine von jeder Stelle der Welt aus überwachen kann. Überwachen bedeutet in diesem Kontext:
- dem Maschinenführer Nachrichten bei Alarmzuständen senden
- dem Maschinenführer unterschiedliche Echtzeitgrafiken zum Verstehen des Maschinenzustandes zur Verfügung stellen
- Dem Fertigungsleiter retrograde Analysen zum Zustand der Maschine in der Vergangenheit ermöglichen. Beispielhafte Fragen: Wie oft lief meine Maschine? Wie viele Fehlstunden sind angefallen? Welcher war der Monat mit der stärksten Belegung?
Die hier aufgeführten Aufgaben kann man bei AWS selbst in kurzer Zeit konfigurien und optimieren. Langfristige Vertragsbindungen sind nicht erforderlich.
Wir haben eine Demonstration konfiguriert, bei der wir eine echte Maschine verwenden und die Sensordaten mit einem Raspberry Pi einsammeln.
Die Auswertung der Daten erfolgt vollständig in der AWS Cloud. Hier werden Werkzeuge verwendet, wie sie auch von unseren Kunden im Produktivbetrieb verwendet werden. Die verwendeten AWS Dienste sind robust und ausfallsicher. Alle verwendeten AWS Komponenten sind redundant ausgelegt. Alle verwendeten AWS Services sind skalierbar, es können Hunderte von Geräten verwendet werden.
Im Moment überwachen wir eine kleine Maschinenflotte von drei Maschinen, die in Heidelberg, Barcelona und North Carolina betrieben werden.
Überblick
Bei den zu überwachenden Maschinen handelt es sich jeweils um eine HB11 von Böhm Stirling-Technik aus dem Fränkischen. Die HB11 ist eine Stirlingmaschine, die extrem einfach aufgebaut ist, die Größe einer Postkarte hat und aus Messing, Edelstahl und Aluminium besteht – wie es sich für eine richtige Maschine in der Automatisierung gehört!
Wir verwenden einen Raspberry, der mit einer Lichtschranke und einer Infrarot-Kamera verbunden ist. Die Lichtschranke misst die Drehzahl der Maschine. Die Kamera misst die Temperatur des warmen und kalten Zylinders der Maschine und sie benutzt den KI Algorithmus von Amazon Lookout for Vision zum Überwachen der Flamme. Die gesamte Konfiguration ist eine Bastelei, die mit 500€ noch recht preiswert ist.
Professionellere, AWS-validierte Lösungen mit einem Raspberry gibt es vom AWS Partner Cloudrail. Professionelle Industrie PCs und Sensoren bieten zum Beispiel unsere Partner WAGO, Softing oder Siemens an.
Der Raspberry Pi in unserem Fall verbindet die Sensoren mit Hilfe von AWS IoT Greengrass mit der AWS Cloud. Mit Hilfe der Dienste der AWS Cloud können wir dann unsere Maschinen überwachen. (Bild 3 mit AWS Architektur)
AWS IoT Greengrass schickt etwa einmal pro Sekunde eine MQTT Nachricht von unseren Maschinen an AWS IoT Core. AWS IoT Core sammelt weltweit MQTT Nachrichten ein und verwaltet sie sicher und hochverfügbar.
Maschinendaten sammeln
In unserer Demonstration verwenden wir einen Raspberry Pi, der im produktiven Umfeld durch einen Industrie PC ersetzt würde. AWS IoT Greengrass verwaltet für uns den Code, der die Sensoren ausliest. Im AWS Partner Katalog für Geräte sind alle für AWS IoT Greengrass validierten Geräte aufgeführt, die man im produktiven Betrieb verwenden kann. AWS IoT Greengrass erlaubt es die Hardware aus der Ferne zu verwalten und bietet uns:
- Sichere Kommunikation mit AWS,
- Management der Installation und Updates von AWS IoT Greengrass-Komponenten,
- Verwaltung ganzer Geräteflotten über die AWS-Managementkonsole oder programmatische Schnittstellen.
AWS IoT Greengrass verwaltet in unserer Demonstration etwa 500 Zeilen Pythoncode, um die Lichtschranke, die Temperatursensoren und die Kamera anzusteuern und die Daten zu einer MQTT Nachricht umzuformatieren. In unserem Aufbau können wir die drei, weltweit verteilten Geräte mit AWS IoT Greengrass von einer einzelnen AWS Konsole managen.
Überwachen der Maschine
Unsere kleinen Stirlingmaschinen stehen auf dem Schreibtisch in Armlängenentfernung und sind einfach zu überwachen.
Bei einer Maschine in der Produktion sieht das anders aus, sie stehen nicht auf dem Schreibtisch, sie stehen in der Produktionshalle.
AWS IoT SiteWise erlaubt das zeitnahe Visualieren wichtiger Maschinenparameter weltweit. Die MQTT Nachrichten werden mit einer weiteren AWS IoT Regel an AWS IoT SiteWise weitergeleitet. AWS IoT SiteWise macht aus den MQTT Nachrichten ein Datenmodell und visualiert es auf Wunsch (Bild 4).
AWS IoT SiteWise erlaubt es dem AWS Administrator einen Portalmanager zu ernennen. Diese Rolle wird typischerweise von einer Vorarbeiterin oder einem Vorarbeiter übernommen; sie konfigurieren eine Visualisierung mit den relevanten Daten einer Maschine. Sie benötigen dazu keine Programmierkenntnisse. Das eigentliche Überwachen findet durch Benutzer in einer Überwachungsrolle statt, die die angelegte Visualisierung nicht modifizieren können.
Die Kosten sind in unserem Fall etwa 17€ im Monat. Hier sind die Kosten für eine MQTT Nachricht pro Sekunde, AWS IoT SiteWise Datenspeicherung, AWS IoT Core Routing, einen Benutzer und eine Maschine enthalten.
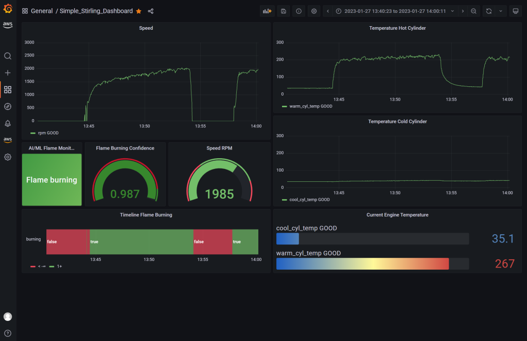
Überwachung mit AWS Managed Grafana
Viele unserer Kunden schätzen Grafana als Open Source Lösung zum Überwachen. Mit Amazon Managed Grafana können wir den Kunden die Verwendung von Grafana erleichtern. Dies geschieht am einfachsten, indem man die Datenbank von AWS IoT SiteWise als Eingabe für Grafana konfiguriert und in Grafana einspeist. Eine Alternative wäre, direkt mit den MQTT Nachrichten zu arbeiten. AWS bietet hier unterschiedliche Möglichkeiten den Datenfluß weiterzuleiten.
Amazon Managed Grafana bietet zwar eine Fülle von Visualierungen an, Updates erfolgen hier aber nur alle 5 Sekunden, während bei AWS IoT SiteWise jede MQTT Nachricht visualiert wird.
Visualisierung eines digitalen Zwillings
Bekanntlich sagt ein Bild mehr als tausend Worte und daher ermöglicht AWS IoT TwinMaker es eine dreidimensionale Maschine mit den gemessenen Parametern zu attributieren.
Wir können in AWS IoT TwinMaker die Geschwindigkeit von rotatorischen Teilen mit sich bewegenden Pfeilen visualisieren bzw. Teile des Objekts mit unterschiedlichen Farben belegen. AWS IoT TwinMaker hilft den Zustand unserer Maschine schnell zu erfassen.
Bei einer Stirlingmaschine ist es Aufgrund Ihres Wirkprinzips wichtig, die Temperaturen der beiden Zylinder zu überwachen. Sie ist eine Heißluftmaschine mit einem heißen Zylinder, der mit einen kalten Zylinder verbunden ist. Durch Zufuhr von Energie (hier ein Spiritusbrenner) fließt die Luft vom warmen Zylinder in den kalten und wieder zurück. Sind beide Zylinder gleich warm, bleibt die Maschine stehen.
Unsere Integration mit AWS IoT TwinMaker erlaubt es von jedem Ort der Welt (mit Internetanschluß)
- die Geschwindigkeit der Maschine auf einen Blick zu sehen,
- ein Gefühl für die Temperatur der beiden Zylinder zu bekommen – ohne sich die Finger zu verbrennen,
- den Zustand der Flamme zu überwachen. Die gelbe Flamme verschwindet, falls sie nicht brennt.
Im folgenden Bild kann man eine HB11 sehen. Im linken Bild ist die Flamme aus. Im rechten Bild wurde die Flamme gerade angezündet und der obere, der kühle Zylinder hat noch die gleiche Temperatur wie der untere, warme Zylinder.
Unsere Lösung mag jetzt etwas aufwendig für eine kleine Stirlingmaschine sein; stellen Sie sich vor, sie haben eine Zeitungsdruckmaschine in der Größe eines 40 Fuß-Containers mit 50 Elektromotoren und ein Motor wird zu heiß. Wo müssen Sie die Reparatur durchführen?
Wir verwenden AWS IoT TwinMaker als Grafana Plugin. Bei AWS können Sie eine solche Konfiguration testen ohne sich vertraglich zu binden. Die Lösung kann Ihnen in Ihrer Fertigung helfen, diese oder ähnliche Probleme zu vermeiden.
Maschinenführer benachrichtigen
Es gibt Maschinenstörungen, die eine schnelle Intervention erfordern. In unserem Aufbau schrieben wir eine AWS IoT Regel, die eine AWS Lambda-Funktion anstößt, falls die Drehzahl unter einen bestimmten Wert fällt.
Die AWS Lambda-Funktion bereitet dieses Ereignis textuell auf und löst ihrerseits den Amazon Simple Notification Service (SNS) aus. Bei Amazon SNS haben wir Email-Adressen und Handynummern der Maschinenführerinnen und -führer hinterlegt. So erhält der Maschinenführer umgehend eine SMS oder Email.
Die Lambda-Funktion kann man recht schlicht gestalten. Das Ziel ist es, dem Maschinenführer die Information aufzubereiten:
import boto3
import json # json library imported
def lambda_handler(event, context):
# Create an Amazon SNS client to send notification
sns = boto3.client('sns')
# Format text message from data
message_text = "Stirling engine reports a low rpm of {0}, which is below the limit of {1}.".format(
str(event.get('state').get('reported').get('rpm')),
str(event['min_rpm'])
)
# Publish the formatted message
response = sns.publish(
TopicArn = event['notify_topic_arn'],
Message = message_text
)
return response
Amazon SNS ist der zweitälteste AWS Service. Dank Verträgen mit Telekommunikationsanbietern in den meisten Ländern (Dokumentation unterstützter Regionen und Ländern) ist das weltweite Alarmieren von Maschinenführern mit SNS einfach umsetzbar. Eine langfristige Vertragsbindung ist nicht erforderlich.
Betriebswirtschaftliches Monitoren der Maschine
Die Leiterin einer Fertigung interessiert sich hingegen weniger für den aktuellen Zustand seiner individuellen Maschinen. Sie interessiert sich für die nächste Wartung einer Maschine oder für die Betriebsstunden und kritische Parameter, die auf einen Ausfall schließen lassen.
Wir können diese Fragen beantworten, indem wir die MQTT Nachrichten mit einer AWS IoT Regel in Amazon S3 weiterleiten und speichern. Dann kann man sie asynchron mit Amazon Quicksight, dem AWS BI Service, analysieren. Mit Amazon Quicksight bauen Sie sich normalerweise keine Visualisierungen, mit denen Sie sich Ihren Maschinenzustand der letzten Sekunde zeigen lassen. Sie arbeiten mit einer Datenbank von historischen Daten.
Sie können in einer Quicksight-Visualierung durch einfaches Klicken den Zeitpunkt finden, in dem Ihre Maschine kritische Parameter überschritten hatte. Hier ein Beispiel in dem Sie herausfinden können, wann im August der warme Zylinder am wärmsten war:
Bild 8: Amazon Quicksight erlaubt eine Verfeinerung der Visualisierung durch einfaches Klicken auf den Wert
Oder Sie bauen eine Visualisierung mit der Sie folgende Fragen beantworten können:
- Wie oft brannte meine Flamme?
- Wie oft lief meine Maschine?
Sie können auch Korrelationen zwischen Parametern visualisieren: Wie war meine Zylindertemperatur, wenn die Flamme brannte und wenn sie nicht brannte?
Die in Quicksight zu visualisierenden Daten hängen stark von der Maschine, den gemessenen Parametern und den betriebswirtschaftlichen Bedürfnissen ab. Ist Quicksight und der Datenstrom konfiguriert, obliegt es dem Anwender sinnvolle Grafiken zu erstellen. Auch hier sind keine Langzeitverträge mit AWS notwendig. Unsere Anwender sind experimentierfreudig und optimieren Ihr Unternehmen mit Erkenntnissen aus Quicksight.
Zusammenfassung
Mit unserer Demonstration können wir zeigen, wie AWS hilft, Maschinen in der Fertigung besser zu überwachen.
Alle AWS Dienste sind hochverfügbar und skalieren über Flotten von Maschinen. Alle Dienste wurden mit Hilfe von Tutorials (siehe zum Beispiel AWS IoT Greengrass Tutorial, AWS IoT TwinMaker Workshop oder AWS IoT SiteWise Workshop) konfiguriert, es war keine Programmierung nötig – ausgenommen der Lambda-Funktion.
Auf dem AWS IoT Greengrass-Gerät wurden etwa 500 Zeilen Pythoncode geschrieben. Der Großteil war für das Auslesen der Sensoren notwendig. Die Kommunikationsarbeit wird vom AWS IoT Device SDK übernommen. Der Code und die Hardware sind gut genug für eine Demonstration, jedoch nicht für den produktiven Einsatz gedacht.
Falls Sie gerne mehr wissen möchten…
- Kontaktieren Sie uns falls Sie gerne mehr wissen möchten
- Schauen Sie sich die Einstiegseite für die Fertigungsindustrie an.
- Schauen Sie mal auf einer Messe rein und machen Sie einen Termin mit uns aus. Wird sind auf der Hannover Messe 2023. Wir zeigen diese Demonstration auf dem AWS Summit in Berlin und Paris.
- Fragen Sie uns nach einer Demonstration.
- Fragen Sie uns, falls Sie die Demonstration nachbauen wollen. Die Hardwarekosten liegen bei unter 500€. Wir helfen Ihnen gerne.
Autoren
Stefan Schneider ist bei AWS als Principal Partner Solution Architect tätig. Er begann seine Karriere bei AWS damit, SAP auf die AWS Plattform zu bringen. Seit einiger Zeit arbeitet er mit führenden europäischen Partnern im Fertigungsbereich.
Christophe Renard ist ein Senior Partner Solutions Architect bei AWS. Er hat über 20 Jahre lang internationale Erfahrung in der industriellen Fertigung gesammelt in sowohl technischen als auch vertrieblichen Rollen. In den letzten 10 Jahren hat er sich auf OT-IT Konnektivität konzentriert, von Pre-Sales Beratung über Architekturdesign bis zu Deployment und Support. In seiner letzten Rolle war er Teil der Entwicklung von Connectivity-Produkten für industrielle Systeme zu AWS IoT Services. Derzeit wohnt er in Barcelona.








