Artificial Intelligence
Category: DevOps
Operationalize generative AI workloads and scale to hundreds of use cases with Amazon Bedrock – Part 1: GenAIOps
In this first part of our two-part series, you’ll learn how to evolve your existing DevOps architecture for generative AI workloads and implement GenAIOps practices. We’ll showcase practical implementation strategies for different generative AI adoption levels, focusing on consuming foundation models.
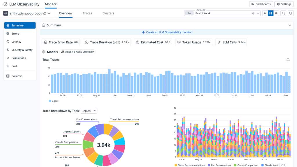
Monitor agents built on Amazon Bedrock with Datadog LLM Observability
We’re excited to announce a new integration between Datadog LLM Observability and Amazon Bedrock Agents that helps monitor agentic applications built on Amazon Bedrock. In this post, we’ll explore how Datadog’s LLM Observability provides the visibility and control needed to successfully monitor, operate, and debug production-grade agentic applications built on Amazon Bedrock Agents.
How Rapid7 automates vulnerability risk scores with ML pipelines using Amazon SageMaker AI
In this post, we share how Rapid7 implemented end-to-end automation for the training, validation, and deployment of ML models that predict CVSS vectors. Rapid7 customers have the information they need to accurately understand their risk and prioritize remediation measures.
Accelerate IaC troubleshooting with Amazon Bedrock Agents
This post demonstrates how Amazon Bedrock Agents, combined with action groups and generative AI models, streamlines and accelerates the resolution of Terraform errors while maintaining compliance with environment security and operational guidelines.
Streamline custom environment provisioning for Amazon SageMaker Studio: An automated CI/CD pipeline approach
In this post, we show how to create an automated continuous integration and delivery (CI/CD) pipeline solution to build, scan, and deploy custom Docker images to SageMaker Studio domains. You can use this solution to promote consistency of the analytical environments for data science teams across your enterprise.
Using Amazon Bedrock Agents to interactively generate infrastructure as code
In this blog post, we explore how Agents for Amazon Bedrock can be used to generate customized, organization standards-compliant IaC scripts directly from uploaded architecture diagrams. This will help accelerate deployments, reduce errors, and ensure adherence to security guidelines.
Achieve DevOps maturity with BMC AMI zAdviser Enterprise and Amazon Bedrock
This blog post discusses how BMC Software added AWS Generative AI capabilities to its product BMC AMI zAdviser Enterprise. The zAdviser uses Amazon Bedrock to provide summarization, analysis, and recommendations for improvement based on the DORA metrics data.
Modernizing data science lifecycle management with AWS and Wipro
This post was written in collaboration with Bhajandeep Singh and Ajay Vishwakarma from Wipro’s AWS AI/ML Practice. Many organizations have been using a combination of on-premises and open source data science solutions to create and manage machine learning (ML) models. Data science and DevOps teams may face challenges managing these isolated tool stacks and systems. […]
Amazon DevOps Guru is powered by pre-trained ML models that encode operational excellence
On December 1, 2020, we announced the preview of Amazon DevOps Guru, a machine learning (ML)-powered service that gives operators of cloud-based applications a simpler way to measure and improve an application’s operational performance and availability to reduce expensive downtime. Amazon DevOps Guru is a turn-key solution that helps operators by automatically ingesting operational data […]
Delivering operational insights directly to your on-call team by integrating Amazon DevOps Guru with Atlassian Opsgenie
As organizations continue to adopt microservices, the number of disparate services that contribute to delivering applications increases, driving the scope of signals that on-call teams monitor to grow exponentially. It’s becoming more important than ever for these teams to have tools that can quickly and autonomously detect anomalous behaviors across the services they support. Amazon […]








